grafana部署

前面已用prometheus可以查看到单一指标的折线图,但prometheus图形功能简单,所以这里借助grafana来查看更为丰富的神通数据库的指标展示图。 grafana是一个开源的,拥有丰富dashboard和图表编辑的指标分析平台,dashboard中可显示不同metric数据源中的数据。

安装

下载grafana:
https://dl.grafana.com/oss/release/grafana-8.4.5.linux-amd64.tar.gz
启动:
解压后进入到bin目录中,执行 nohup ./grafana-server &
检验grafana是否成功启动:
浏览器输入: http://192.168.101.86:3000,如果能进入到登录页面,则证明成功。
修改默认端口:
当不使用默认端口3000时,可指定端口,步骤如下:

1、进入grafana的解压目录下的conf文件夹;

2、打开defaults.ini, 找到http_port = 3000,将3000修改成自定义端口即可。

配置

1). 初次登录grafana时,用账户名:admin 密码:admin,进入后修改为自己的密码;

2). grafana关联prometheus,如下列图中展示, 依次点击 configuration -> data sources -> 添加数据源为prometheus -> 关联prometheus的ip和端口 -> 设置http请求方式为GET -> 点击Save&test;在正确关联了prometheus的后,点击Save&test按钮后,能看到测试是能通过的。

../../../../_images/img141.png
../../../../_images/img151.png
../../../../_images/img161.png
../../../../_images/img171.png

3). 导入dashboard模板。左侧点击“加号”-> import -> upload json file -> 上传神通的dashboard模板($ShenTong/shentong_exporter/shentong_one.json) -> 选择类型为prometheus。 shentong_one.json为展示单个数据库的模板,当监控多个数据库时,用shentong_more.json($ShenTong/shentong_exporter/shentong_more.json)模板。 详细步骤如下截图:

../../../../_images/img181.png
../../../../_images/img191.png
../../../../_images/img201.png

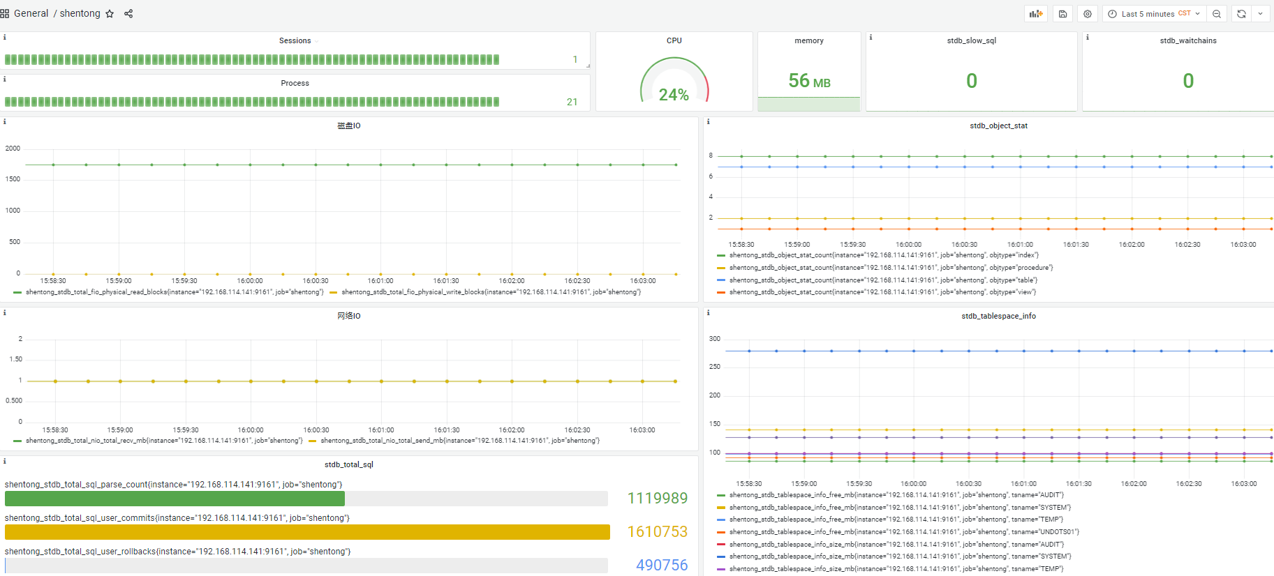
查看监控数据

步骤: dashboards -> browse -> 点击前面步骤中导入的dashboard

../../../../_images/img211.png

默认端口

shentong_exporter 9161
Prometheus 9090
Grafana 3000